
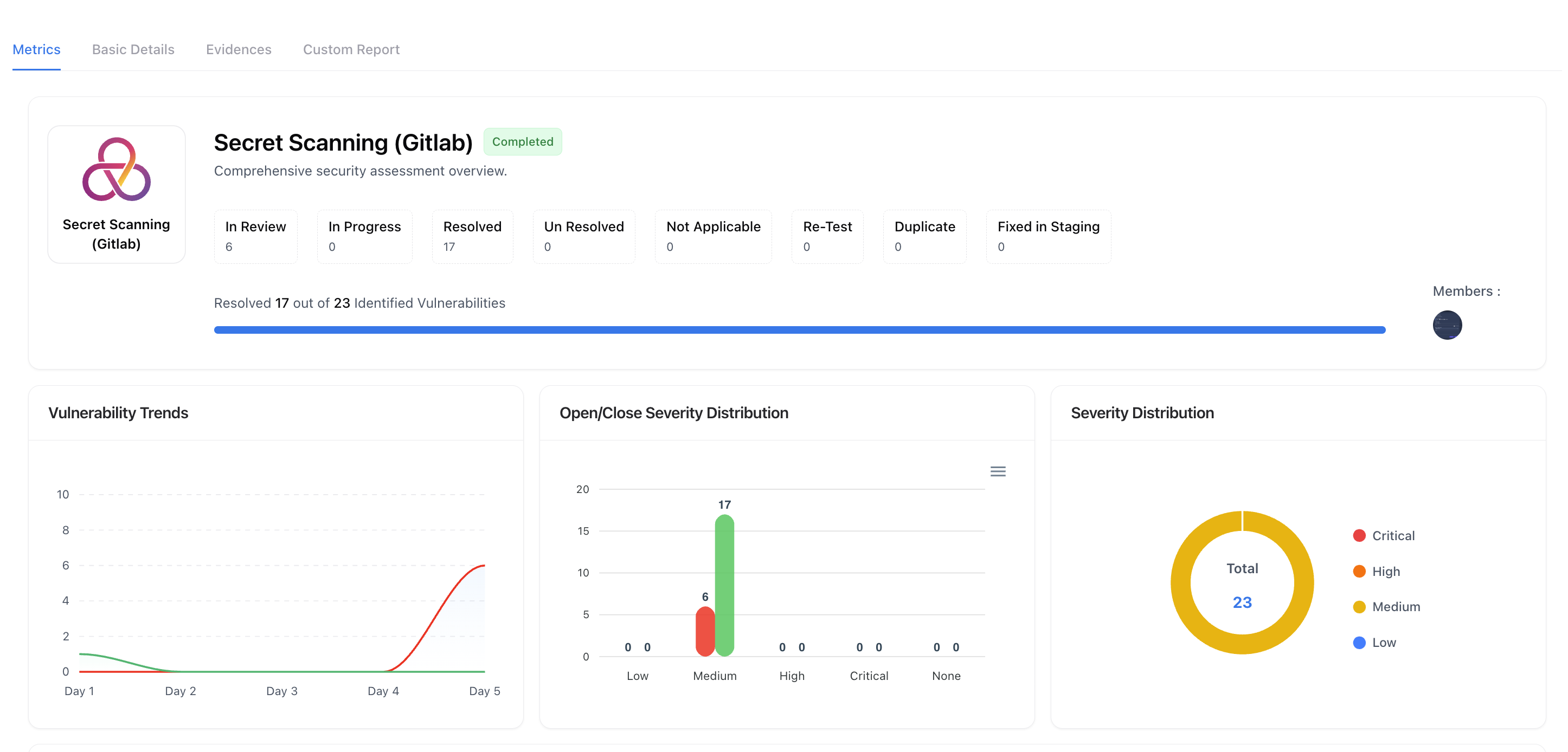
Assessment overview with live remediation and status counters
Overview
An Assessment aggregates everything for one security engagement — status, trends, ownership, evidence, and reporting.Use the top header to see In Review/In Progress/Resolved, duplicates, retests, staging fixes, members, and overall progress.
Below, charts expose Vulnerability Trends, Open/Close Severity Distribution, Severity mix, and Top 5 vulnerabilities for quick triage.
Tabular View
In addition to the card-based layout, assessments can also be viewed in a Tabular View for detailed comparison and operational tracking. This view presents all assessments in a structured table format, making it ideal for audits, filtering, and bulk review.
Assessment Tabular View showing list-based assessment details
What the Tabular View Shows
- Assessment Name & Type — Quickly identify the nature of each engagement
- Department & Business Unit — Ownership and organizational context
- Assessment State — New, Testing Ongoing, Remediation, Paused, or Completed
- Vulnerability Breakdown — Count of Critical, High, Medium, and Low findings
- Progress Indicator — Percentage of vulnerabilities resolved
- Created Date — Timeline visibility
- Collaborators — Assigned testers and reviewers
When to Use Tabular View
Operational Tracking
Best suited for security teams managing multiple parallel assessments and tracking status at scale.
Filtering & Audits
Easily filter by state, assessment type, or date to support audits and reporting.
The tabular view is especially useful for compliance reviews, weekly reporting, and leadership visibility where side-by-side comparison matters.
Assessment Metric

Live charts for trends and distributions inside an assessment
Status & Progress
Snapshot of state chips and a progress bar (e.g., Resolved 17 of 23). Great for stand-ups and executive updates.
Trends & Quality
Line/bar/donut charts show discovery vs. closure, open/close by severity, and overall severity distribution.
Managing Assessments
The Basic Details tab allows you to edit key configuration details of your assessment and manage its overall lifecycle.You can update the assessment name, modify category or scope, assign ticket owners, and manage collaborators — keeping your engagement organized and up to date.
Updating Name or Category

Add or remove collaborators from the assessment
These updates automatically sync across related dashboards, ensuring consistent labeling and visibility for reports, trends, and performance metrics.
Renaming an assessment does not affect linked vulnerabilities or reports — all associated data remains intact.
Adding or Removing Collaborators

Add or remove collaborators from the assessment
Collaborators can view vulnerabilities, upload evidence, and contribute to custom reports — enabling shared visibility and accountability.
Updating Assessment State

Add or remove collaborators from the assessment
Start Assessment
Begin active testing. Findings and evidence tracking start automatically.
Pause Assessment
Temporarily stop testing while preserving current data and progress.
Complete Assessment
Finalize your testing, generate reports, and mark the engagement as closed.
CSV Import (optional)

Import vulnerabilities from external scanners via CSV template
1
Open Import
Click Import CSV from the Basic Details actions.
2
Upload file
Attach your scanner export (10MB max). Use our template headers to map title, summary, impact, etc.
3
Validate & Import
Review the preview and confirm — findings are linked to this assessment automatically.
Assessment Evidences

Centralized repository for screenshots, logs, and proofs
- Upload screenshots, PoCs, logs, and recordings.
- Tag evidence to specific vulnerabilities or keep it assessment-level for methodology and scope proofs.
Custom Report tab

Generate executive-ready reports from structured fields
- Export
- Traceability
Export to PDF/Doc as needed; the report stays linked to assessment evidence and findings.
Why this matters
- Single source of truth: metrics → configuration → evidence → report, all in one place.
- Speed with control: import external scanner data, validate, and report without losing context.
- Audit-ready: collaborators, access levels, and report fields provide clear governance.
Explore Live Demo
Explore Snapsec Live — No Signup Needed
Jump straight into the live environment and see how Snapsec unifies asset intelligence, threat detection, and vulnerability tracking — all in one dashboard.