Overview
The Certificates Library provides centralized visibility into all SSL/TLS certificates discovered across your environment.It helps teams identify expired, invalid, or risky certificates and understand how they relate to domains and assets.

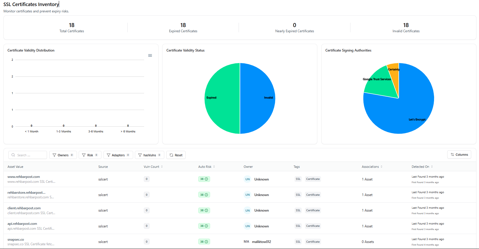
Certificates Library Dashboard
Certificates Dashboard
The dashboard gives a high-level snapshot of certificate health across your organization:- Total Certificates — All certificates discovered
- Expired Certificates — Certificates past validity
- Nearly Expired Certificates — Certificates nearing expiration
- Invalid Certificates — Certificates with trust or configuration issues
- Certificate validity status
- Expiry timelines
- Certificate signing authorities in use
Certificates Table
The certificates table lists every discovered SSL/TLS certificate with contextual metadata for investigation and triage.Table Columns
| Column | Description |
|---|---|
| Asset Value | Domain or hostname the certificate applies to |
| Source | Discovery adapter (e.g., sslcert) |
| Vuln Count | Number of vulnerabilities linked to the certificate |
| Auto Risk | System-generated risk score |
| Owner | Assigned owner or responsible team |
| Tags | Classification tags (e.g., SSL, Certificate) |
| Associations | Number of linked assets |
| Detected On | First and last discovery timestamps |
Certificate Detail View
When a certificate is selected, AIM opens a detailed asset view showing its full context and relationships.
Certificate Detail View
Certificate Summary
The summary panel displays:- Certificate Value
- Status (Active / Expired / Invalid)
- Total Vulnerabilities
- Risk Score
- Exposure
- Environment
- First Found / Last Found
- Managed By
- Decommission Asset
- Delete Asset
Vulnerability & Severity Insights
Sections include:- Vulnerability Trends — Historical vulnerability data (if available)
- Severity Distribution — Breakdown by severity level
Tags & Technologies
- Tags — Labels such as
SSL,Certificate - Technologies — Manually added or detected technologies associated with the certificate
Asset Relationships
The Asset Relation Graph visualizes how the certificate connects to other assets such as:- Domains
- Subdomains
- APIs
- Applications
Explore Live Demo
Explore AIM Live — No Signup Needed
Instantly explore how Snapsec AIM discovers, enriches, and tracks certificates and assets in real time — all without creating an account.