Overview
The Employee Inventory dashboard provides a high-level view of all employee-linked identities discovered across your organization.It helps security and IAM teams understand workforce exposure, vendor usage, and identity distribution at a glance.

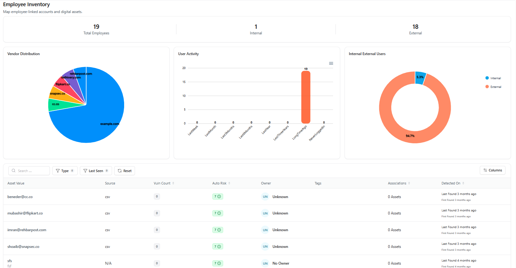
Employee Inventory Dashboard
What the Dashboard Shows
- Total Employees — Count of all discovered employee identities
- Internal Employees — Identities using organization-managed domains
- External Employees — Vendor, contractor, or partner identities
Visual Insights Available
- Vendor Distribution — Breakdown of identity providers and associated domains
- User Activity — Login activity timelines (inactive, long-dormant, recently active)
- Internal vs External Users — Proportional view of workforce composition
Employee Inventory Table
Each row represents a discovered employee identity with:- Employee Email / Identity
- Source (CSV, vendor, or integration)
- Vulnerability Count
- Auto Risk Score
- Owner
- Tags
- Asset Associations
- Detection Timeline
Employee Asset View
Clicking an employee opens the Employee Asset Detail View, providing full visibility into that identity’s risk, activity, and relationships.
Employee Asset Detail View
Employee Summary
Each employee asset displays:- Identity Value (email or username)
- Status (Active / Decommissioned)
- Total Vulnerabilities
- Risk Score
- Exposure Status
- Environment
- First Found / Last Found
- Managed By
Available Actions
- Decommission Asset — Mark the employee identity as inactive
- Delete Asset — Permanently remove the identity
Asset Intelligence Sections
- Vulnerability Trends — Historical vulnerability data (if available)
- Severity Distribution — Risk severity breakdown
- Tags — Classification labels (employee, internal, external, vendor)
- Technologies — Associated platforms (if detected)
- Open Ports — Network exposure (if applicable)
Asset Relation Graph
The Asset Relation graph visually maps how the employee identity connects to:- Applications
- Domains
- Other assets
Explore AIM Live — No Signup Needed
Instantly explore how Snapsec AIM discovers, enriches, and tracks employee identities and assets — all without creating an account.